
更多相關產品
- LG系列 智能樓宇實驗實訓成套設備
- LGL-WX01型 樓宇工程衛星及有線電視系統實訓平臺
- LGL-YJ01型 樓宇工程公共及應急廣播系統實訓平臺
- LGL-YKT01型 樓宇工程一卡通系統實訓平臺
- LGL-RQ01型 樓宇工程入侵報警系統實訓平臺
- LGL-JK03型 樓宇工程視頻監控系統實訓平臺
- LGL-XBJ01型 樓宇工程火災報警及聯動系統實訓平臺
- LG-RGX02型 采暖系統模擬演示裝置
- LG-RGX01型 熱水供暖循環系統綜合實訓裝置
- LG-NLY01型 樓宇智能化工程實訓系統
- LG-NLY02型 樓宇智能化實訓考核平臺
- LG-LZN01型 智能樓宇綜合自動化實訓裝置
- LG-NLY02A型 智能樓宇入侵安防報警系統
- LG-NLY03型 建筑電氣與智能化樓宇模擬實訓設備
- LG-LDQ01S型 建筑電氣工程師考核鑒定系統平臺
- LG-NLY04型 樓宇智能安防布線實訓系統
- LG-LDQ02型 智能建筑電氣控制線路實訓裝置
- LG-CLY01型 樓宇自控創新綜合實訓平臺(網孔板型)
- LG-LGZ01型 樓宇供配電及照明系統綜合實訓裝置
- LG-LXZ01型 現場總線樓宇綜合控制實訓系統
- LG-B04A型 綜合布線與計算機網絡系統實驗裝置
- LG-LGZ02型 樓宇供配電系統實訓裝置(LON總線型)
- LG-LZN02型 智能家居電子設備控制實訓裝置
- LG-SDZ01型 中級水電工技能實訓考核鑒定裝置
- LG-LAPS01型 給排水設備安裝與控制實訓裝置
- LG-GPC02型 住宅樓一戶一表及辦公樓給排水系統實訓裝置
- LG-LGS02型 自動恒壓供水系統實訓裝置
- LG-RCN02型 熱能地板輻射采暖系統實訓系統
- LG-LGS03型 變頻恒壓供水系統實訓裝置
- LG-WM01型 衛生室設備安裝與控制實驗裝置
- LG-LSB03型 三表集抄實訓裝置(水表、電表、燃氣表)
- LG-LXN01型 樓宇消防自動化系統綜合實訓裝置
- LG-LXN03型 自動噴淋滅火系統及消火栓實訓裝置
- LG-X03型 自動噴水滅火系統實驗實訓裝置
- LG-X型 消防報警聯動監控計算機中心
- LG-X01型 消防火災自動報警聯動實訓系統
- LG-X02型 消防廣播電話系統實驗實訓裝置
- LG-A型 安防報警模擬監控實訓中心
- LG-A02型 安防報警及監控系統實訓裝置
- LG-A02型 安保監控系統實驗實訓裝置
LG-L02型 樓宇給排水監控系統實驗實訓裝置
一、LG-L02型 樓宇給排水監控系統實驗實訓裝置設備參數及性能:
1、LG-L02型 樓宇給排水監控系統實驗實訓裝置組成:
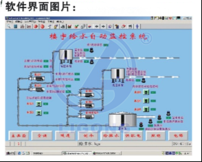
控制部分全部采用實物,控制對象采用仿真模型,整個實訓裝置主要由DDC控制器、仿真水箱、多種水位傳感器、多種電動水閥等組成。
2、LG-L02型 樓宇給排水監控系統實驗實訓裝置系統實訓功能:
能進行各種給排水系統控制操作演示、DDC控制器的操作與編程、給水控制、排水控制、氣壓給水控制、熱水供水控制、水位傳感器的安裝與連接,系統軟件的組態、配置與控制,線路的設計與連接、故障的設置、判斷及排除等實驗和實訓,并可與樓宇自控系列中的其它設備聯網進行各種綜合實訓。

二、設備技術參數
1、給排水模擬板:
大型的給水系統控制模擬板、排水系統控制模擬板、氣壓給水系統控制模擬板和熱水供水系統控制模擬板,要求能完全模擬真實給排水系統的工作過程、所有的水箱要求能在DDC的控制下顯示水位高度、所有的空壓機和水泵也要求在DDC的控制下自動旋轉。水箱系統及要求采用仿真立體模型并配有顯示系統、所有的水泵、空壓機也要求全部采用仿真動態模型、仿真動態風壓機配置一臺、仿真動態水泵配置十臺、仿真壓力水箱配一個、熱水箱配置二個、高位水箱配置二個、蓄水池配置一個。
2、HW500DDC控制器:
配置: DO配17個點、DI配8個點。
3、P4服務器電腦:
內配置支持DDC的客戶端組態軟件一套、PCLTA-20網絡適配器一塊、DDC配置軟件一套和控制程序一套。并能聯接客戶端電腦4、各種水位傳感器:
采用工程實際主流應用的全真水位傳感器,布局要求能讓學生反復拆裝而不易損壞,并能與相關器件聯成真實線路進行全真動作、水位傳感器的類型不能少于五種。
三、系統技術指標:
工作電壓:單相三線220V±5% 50Hz
整機容量:<300W
外型尺寸:150×70×180cm3
安全保護:具有漏電自動保護裝置
故障設置:具有故障設置系統
可擴展,可兼容,LON總線通訊方式
輸出,8點、IO/DO 輸入,17點AI/DI
信號方式;干觸點/0-20MA/0-10A/發10K
四、實訓項目
實訓項目一:樓宇給水監控系統的實訓
實訓項目二:樓宇排水監控系統實訓
實訓項目三:樓宇氣壓給水監控系統實訓
實訓項目四:樓宇熱水給水監控系統實訓
實訓項目五:線路故障的判斷與處理
實訓項目六:設備故障的判斷與處理
實訓項目七:設計并安裝一個簡易應用系統
實訓項目八:設計有關控制點位信息表格
實訓項目九:組態軟件設計實訓項目
實訓項目十:系統調試實訓項目
五、配置清單
1、LG-L02型 樓宇給排水監控系統實驗實訓裝置組成:
控制部分全部采用實物,控制對象采用仿真模型,整個實訓裝置主要由DDC控制器、仿真水箱、多種水位傳感器、多種電動水閥等組成。
2、LG-L02型 樓宇給排水監控系統實驗實訓裝置系統實訓功能:
能進行各種給排水系統控制操作演示、DDC控制器的操作與編程、給水控制、排水控制、氣壓給水控制、熱水供水控制、水位傳感器的安裝與連接,系統軟件的組態、配置與控制,線路的設計與連接、故障的設置、判斷及排除等實驗和實訓,并可與樓宇自控系列中的其它設備聯網進行各種綜合實訓。


1、給排水模擬板:
大型的給水系統控制模擬板、排水系統控制模擬板、氣壓給水系統控制模擬板和熱水供水系統控制模擬板,要求能完全模擬真實給排水系統的工作過程、所有的水箱要求能在DDC的控制下顯示水位高度、所有的空壓機和水泵也要求在DDC的控制下自動旋轉。水箱系統及要求采用仿真立體模型并配有顯示系統、所有的水泵、空壓機也要求全部采用仿真動態模型、仿真動態風壓機配置一臺、仿真動態水泵配置十臺、仿真壓力水箱配一個、熱水箱配置二個、高位水箱配置二個、蓄水池配置一個。
2、HW500DDC控制器:
配置: DO配17個點、DI配8個點。
3、P4服務器電腦:
內配置支持DDC的客戶端組態軟件一套、PCLTA-20網絡適配器一塊、DDC配置軟件一套和控制程序一套。并能聯接客戶端電腦4、各種水位傳感器:
采用工程實際主流應用的全真水位傳感器,布局要求能讓學生反復拆裝而不易損壞,并能與相關器件聯成真實線路進行全真動作、水位傳感器的類型不能少于五種。
三、系統技術指標:
工作電壓:單相三線220V±5% 50Hz
整機容量:<300W
外型尺寸:150×70×180cm3
安全保護:具有漏電自動保護裝置
故障設置:具有故障設置系統
可擴展,可兼容,LON總線通訊方式
輸出,8點、IO/DO 輸入,17點AI/DI
信號方式;干觸點/0-20MA/0-10A/發10K
四、實訓項目
實訓項目一:樓宇給水監控系統的實訓
實訓項目二:樓宇排水監控系統實訓
實訓項目三:樓宇氣壓給水監控系統實訓
實訓項目四:樓宇熱水給水監控系統實訓
實訓項目五:線路故障的判斷與處理
實訓項目六:設備故障的判斷與處理
實訓項目七:設計并安裝一個簡易應用系統
實訓項目八:設計有關控制點位信息表格
實訓項目九:組態軟件設計實訓項目
實訓項目十:系統調試實訓項目
五、配置清單
| 序號 | 名稱 | 數量 |
| 1 | 直接數字控制器 | 1套 |
| 2 | Lon卡 | 1套 |
| 3 | 繼電器 | 5個 |
| 4 | 指示燈 | 14只 |
| 5 | 開關電源 | 1個 |
| 6 | 長微型燈管 | 4只 |
| 7 | 長微型燈管 | 14只 |
| 8 | 一拖二鎮流器 | 18個 |
| 9 | 軸流風機 | 1臺 |
| 10 | 風機 | 10臺 |
| 11 | 水位開關 | 1只 |
| 12 | 水位開關 | 1只 |
| 13 | 水位開關 | 1只 |
| 14 | 水位開關 | 1只 |
| 15 | 水位開關 | 1只 |
| 16 | 3腳故障開關 | 40只 |
| 17 | 6腳故障開關 | 25只 |
| 18 | 總開關 | 1只 |
| 19 | 鎖開關 | 1只 |
| 20 | 電腦(用戶自配) | 1套 |
| 21 | 實訓桌和實訓屏架 | 1套 |
| 22 | 電腦桌 | 1臺 |


